不知道大家每天的水摄入量达标了吗?水在自然界存在多种形态,而科学家发现地球还存在“第四种水”,它到底是什么呢?这种水叫做超临界水。
生命之源——水
科学家是如何发现“第四种水”的呢?“超临界水”到底是什么?有什么用途?超临界水在地质科学方面有什么化学意义呢?下面本文会为大家一一解答。
科学家是在深海发现的“第四种水”,原来水并非只有固态、液态和气态!
“第四种水”在深海中被发现
“第四种水”被发现
事情还要从2008年一次考察说起,当年,来自德国的科学家发现了大西洋一处险要山脊中存在一个新鲜事物——一个热液喷口,听起来有点像火山喷发。这些藏匿于海底的热液喷口,形状像一个烟囱,炽热的内部溶液和外部冰冷的海水相遇,凝固成一种混合的奇特物质。
拍摄到的热液喷口
此处的水温高达464℃,已经超过了水的临界温度374℃了。研究热喷口的化学家安德里亚对此很兴奋,她表示:它是一种水,是一种自然状态下就能被人类观察到的天然的超临界水。要是以前,谁也不会怀疑“只能通过实验室的技术达到水的超临界状态”这个观点,如今这一观点被打破。
不再通过人为的干预,在自然界存在超临界水,听起来是多么新鲜的一件事。
出现超临界水的条件
“超临界水”是什么?
水的性质会因为温度、压力超过其临界值发生变化,也就是说水会“脱胎换骨”,变成超临界水。它有什么特点呢?其中引入一个概念,叫热力参数。这个热力参数使超临界水变得比普通水更小,它的密度也在压强和气温的变化下随之改变,这个变化幅度介于低气压水汽与液态水两者之间。
超临界水不同于其它三种
超临界水在热力学参数方面和水的普通三种形态有明显差异,容易让人联想到“六边形战士”,在多项数值中超出平均水平。正所谓能力越大,做的事也越多。超临界水的各项数值让液态水、固态水、气态水纷纷投来羡慕的目光。那么超临界水有什么超越普通水的能力呢?
“超临界水”的用途
应用于化学反应
近年来对使用超临界水这样的超临界流体作为反应媒介的研究报道很多。超临界流体是一种很好的反应介质,它能使反应混合物更好的结合,反应过程更彻底。
超临界流体的萃取原理
接近临界点的离子积比常态水增加了近3个数量级,处于这种状态下的水可以在不添加催化剂的条件下进行酸碱自催化反应,充当酸碱催化反应的介质。
超临界水常用于水解反应、脱水反应、水合反应,因为临界点附近的离子积较大,这三种反应都可以在无酸、碱催化剂的情况下进行。有了超临界水作为反应的参与者,原本复杂的反应效率会有所提高,转化率也会得到显著提升,总的来说,这是一种应用广泛的有机合成方法。
不需要常规催化剂进行反应
超临界水氧化技术
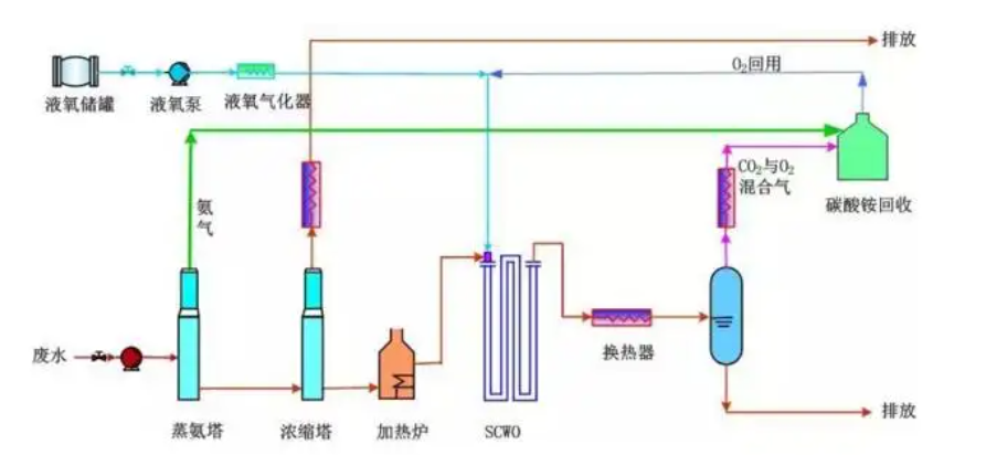
超临界水氧化法(SCWO)是一种废水废气物处理技术,效率高且新颖,目前可以将一些有毒物质在超临界水中进行氧化,做净化处理。
它的主要原理是利用超临界水作为“催化剂”对有机物进行氧化并完成分解,所以超临界水是氧气和有机物完美的溶解剂,只要确保氧化环境在富氧的环境下进行,受到的反应阻力可以小到忽略不计。
SCWO处理含酚废水的流程
超临界水氧化技术特点
其一,无二次污染。在封闭环境下进行,产物无非就是些二氧化碳、水、氮气,不会产生硫化物和二氧化硫等污染物。
其二,处理效率高。没有传质阻力,可以不使用催化剂进行有机物氧化分解,分解率高达99%以上。
其三,处理速度快,设备体积小。这也是均相反应的特点,在超临界水的氧化系统中,反应均是均相反应。
废旧电池也可以被降解
其四,处理范围广。开头也提到过,超临界水氧化技术可以降解非常多有毒有害的物质。比如氰化废水、卤化脂肪和卤代芳香废水等等。说得更贴近生活些,比如造纸废水、生活和垃圾产生的渗透液、废电池、毒气毒液、废弃电子产品等等。
其五,节约能量。氧化分解后形成的无机盐不溶于水,可全部沉淀析出,一些聚合物被分解为单体和低分子产物,也可以进行循环利用。一点不浪费,反应剩下的还可以用,这就是环境友好型工业的特点。
实验室的工业机器人
超临界水的水解技术
超临界水可以进行纳米材料的生产。比如SCF抗溶剂技术,它就是利用超临界水这样的“超临界流体”,使溶解在其中的溶质发挥异于普通水的溶解度。
该项技术在药物微粉化有着得天独厚的优势,该技术帮助制药科学家突破传统制备方法在研磨、喷雾干燥上的技术缺陷,拥有易于操作控制、绿色环保、过程更加温和的优点。
科学家研究出了超强的纳米材料
超临界水气化技术
超临界水也是制作混合气体的良好试剂。它有着强大的溶解能力,产生粘度低且密度较高的液体,通过改变环境的压力与温度使之在短时间内气化。
这项技术在同类制氢技术中有着独特的优势:制得的高温高压氢气可直接用于工业生产;不会造成二次污染,不需要高能耗的干燥过程。
氢气可以作为环保燃料
超临界水与地质科学
超临界水是地球赐予人类的产物,它有哪些化学意义呢?
超临界水参与成矿的作用
华南锡石矿床与富含硫化物的矿物发生矿化作用,表明了不同的金属在流体演化过程中会发生活化和沉淀。超临界水产生于高温高压的海底,同时附近的矿物也会被氧化形成盐酸,在这个过程沉淀重组,会形成新的矿物质。
矿化形成的景观
超临界水与矿物和岩石相互作用
超临界水溶液流体不同于室温下的电解质溶液,它们差别很大,这些差别可以为水如何溶解矿物及迁移金属和配合物带来了很大的参考价值。矿物的溶解和压力有关,压力的提高会导致静电致缩作用,使溶液体积缩小,有利用溶解和溶剂活化。
超临界水引起地壳岩石发生变质反应
这是造成地壳元素或亏损或富集的主要原因,水是在地球地质中最活跃的成分,对于地球的演进和动力学有着非凡的意义。目前人们对关于超临界水与地球地质关系的研究仍处于探索阶段,所以结论的总结和论证不够明晰,需要相关学者和专家投入精力加以研究。
地球被大片海洋覆盖
超临界水与未来
超临界水是一种奇特而神秘的水形态,它广泛应用于化学反应,参与水解、气化废物处理,它参与了地球地质的运动和改造,等待科学家的深入探索。
还有无数未知等着我们去探索
同一事物的不同形态,呈现出崭新的未知可能。我们人类的长远发展,离不开追求变化、追求创新,未来永远把握在新事物的手中,如初生的太阳。






















请登录之后再进行评论